SEO
КЕЙС: SEO-сопровождение сайта при разработке
"Как корабль назовешь, так он и поплывет. Ну, или проще говоря: оптимизируй сайт смолоду, чтобы потом не разгребать!"
Время работы
1 месяц
ГОД
2025
Введение
SEO-сопровождение сайта на этапе разработки — это когда мы включаемся в процесс еще до выхода сайта в мир. Курируем его шаг за шагом, следим за тем, чтобы вёрстка, структура и контент были заточены под продвижение с самого начала. В результате сайт выходит не просто симпатичным, а уже оптимизированным, готовым к индексации и уверенной гонке за ТОПовые позиции. Без долгого «разгона» и мучительных ожиданий.
Задачи
Клиент пришел с четким запросом: увеличить количество лидов с сайта. Принес свой старый сайт. Мы его посмотрели… Ну что сказать? Не сайт, а музей устаревших решений. После аудита стало ясно: проще сделать новый, чем латать старый.

Как мы работаем?
Начали с самого главного — концепции сайта. Без нее было бы как строить дом без чертежа. Проработали, согласовали с клиентом — получилось огонь! (Кстати, об этом будет отдельный кейс, там много интересных находок).
Передали концепцию дизайнеру. Это было не просто «рисование», а детальная проработка UI/UX, адаптивности и удобства. Спойлер: результат заслуживает отдельного кейса. 😉
После согласования дизайна пошел в ход отдел разработки. Здесь тоже получилось внедрить интересные решения, так что да, и этому этапу будет посвящен отдельный кейс! 😄
На этапе верстки подключилась SEO-команда, которая:
(01)
Контролировала разработку, чтобы не допустить технических косяков.
(02)
Оптимизировала код, структуру и скорость загрузки.
(03)
Настроила метрики и зарегистрировали сайт в поисковиках.
(04)
Провела внутреннюю оптимизацию и учли все нюансы.
Результат
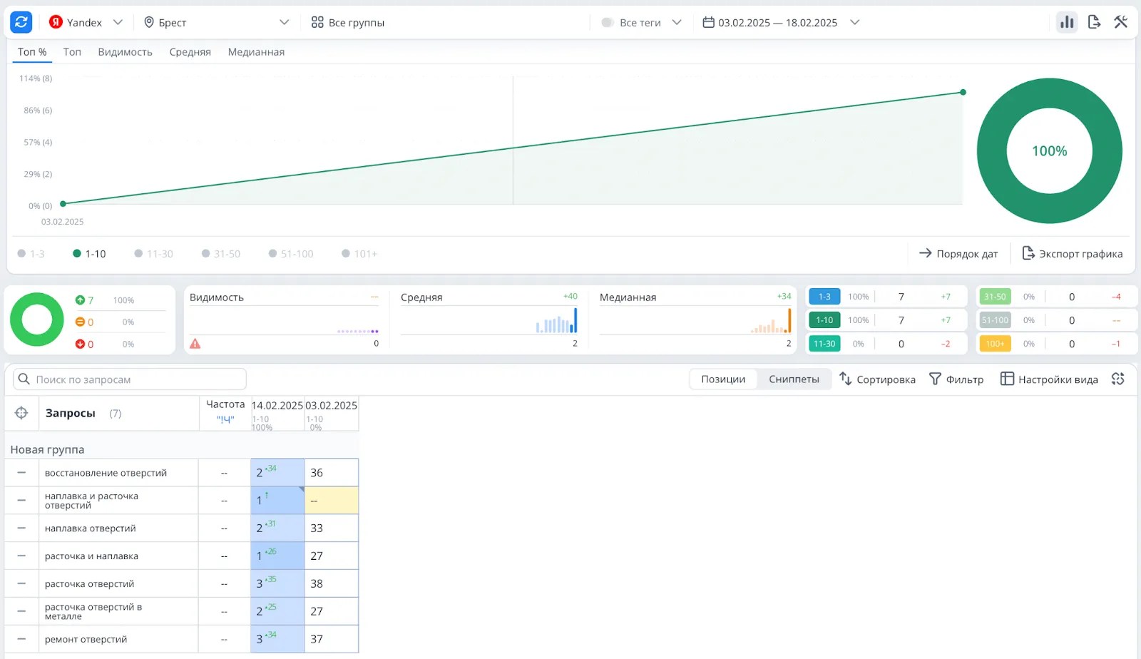
Прошло две недели — и сайт в ТОП-5 Яндекса и Google! Все четко, быстро и без лишних телодвижений.
Трафик на сайт из поисковых систем
Конверсии из поисковых систем
Это говорит о том, что сайт правильно сложен, хорошо оптимизирован и правильно был просканирован поисковыми роботами.
Вывод
Если делать всё правильно с самого начала, результат не заставит себя ждать. Основа успеха — грамотное планирование, продуманная концепция и профессиональная SEO-оптимизация. Без этого сайт рискует остаться где-то на 5–10 страницах поиска, а не там, где клиенты его реально увидят.
Работайте умно — и будет вам счастье! 🚀
Хватит искать команду своей мечты! Мы тут, оставляйте заявку!
Или свяжитесь любым другим удобным способом
Заполняйте форму и мы с вами свяжемся!
География наших клиентов
- Беларусь
- Польша
- Литва
- Германия
- Эстония
- Индонезия
- США
- ОАЭ
- Испания
- Франция


Следующий кейс